Introduction
The Sensors page (Network section) is a list view showing all of the network sensors (also known as appliances) identified within your organization’s environment. This is a great resource for:
- Auditing network appliances within an environment.
- Verifying the status of a network sensor.
- Investigating the volume of traffic a sensor is monitoring.
This article introduces the Sensors page and how to navigate it, as well as how to use the predictive search functionality, edit and filter columns, and sort the view.

Navigating the Software Page
The List View
The Sensors page is presented as a table with each row representing a network appliance (physical or virtual) recognized in an organization’s environment. This table contains a Recent Software view showing recently changed software.

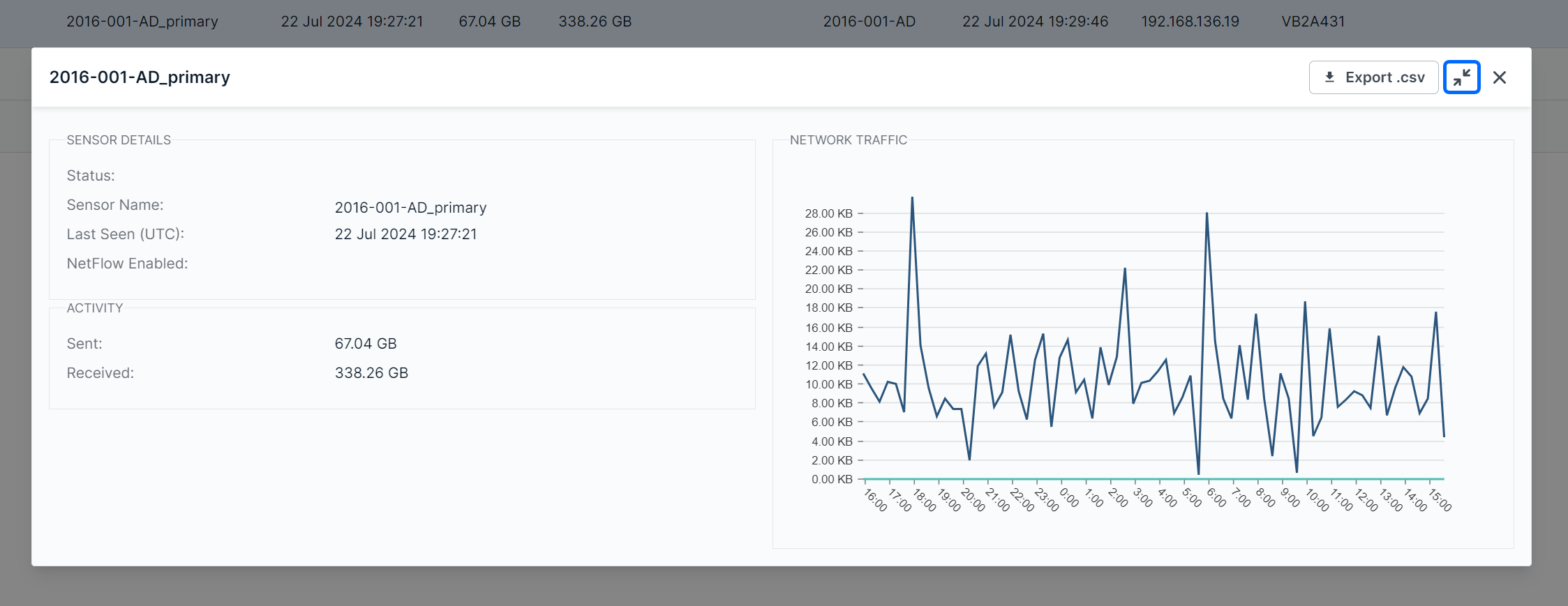
The Details View
Clicking a row will expose more details about the selected software instance along bottom of the table.

The Details view can also be expanded into a modal view using the Expand icon.

Editing Columns
Columns can be shown or hidden to suit your needs. To edit a view’s columns, click Edit Columns. The Edit Columns tool will open, listing all the columns available for the view. Use the checkmarks to select the columns you want to use in the table. Unchecked columns will not be visible. Once you’ve made your selections, click Apply.

The size of each column can also be adjusted. Use the arrows in the column header to sort and drag the edge of the column to adjust the width.

Searching for Sensors
The search bar leverages logic that allows you to create custom queries to find and filter software. You can select from suggested columns (listed above), use logic to create your own searches (“Sensor Name” column contains “XYZ”), or perform keyword searches.
After selecting a suggested column, logic statements will become visible as suggestions. Select the logic statement that suites your search to continue.

After selecting the logic statement, the available search choices will become visible. In the example below, the user chose the Hostname column and Contains logic statement. Therefore, names available on the page are shown as suggestions. Also note that you can perform custom keyword searches with these logic statements.

Also note that you are not restricted to suggestions, you can add custom search queries to logic statements, or perform basic keywork searches.

Sorting and Filtering Sensors
To sort the list, click on a column header to toggle between a descending or ascending order for the desired column. You can also use the “Order By” feature in the search bar dropdown menu.
To filter the list, use the “Is Not” or “Is Null” suggestions. Using “Is not” will query results that do not include your selections. The “Is Null” suggestion only applies to columns and will only show results with no content in the selected column.
As you make selections, you will be prompted with suggestions as shown above in Searching for Sensors.
If you want to filter this page by a specific time or date, the following date formats are supported:
- 2022-11-22T16:35:42
- 2022-11-22T16:35:42Z
- 2022-11-22T16:35:42.000
- 2022-11-22T16:35:42.000+0000

Exporting Results
You can export the entire list of software, or a filtered subsection, using the Export .csv icon.

Was this article helpful?
That’s Great!
Thank you for your feedback
Sorry! We couldn't be helpful
Thank you for your feedback
Feedback sent
We appreciate your effort and will try to fix the article